Stop Losing $200-$500 Per Missed Call
Techs can’t answer while on jobs — we text back in 3 seconds and recover 67% of missed calls automatically.
Every Missed Call is Lost Money
You’re not losing leads because you’re bad at your job — you’re losing them because you’re busy doing it.
Can't Answer While On Jobs
Your tech is under a unit. Phone rings 4 times. Customer hangs up. Your competitor answers in 2 rings.
$200-$500 Lost Per Call
Emergency AC repair = $400 average. Miss 1 call/day = $8,000/month gone.
Manual Callbacks Don't Work
By the time you call back, they've already hired your competitor. Speed matters.
No Lead Tracking
You have no idea how many calls you're missing or how much money is slipping through.
Auto-Detect. Auto-Text. Auto-Book.
Stop losing leads. Start converting them automatically—even when you can't pick up the phone.
Instant Auto-Response
Customer calls → Missed → SMS sent in seconds. No delays, no manual work.
Smart SMS Templates
Customized for your business. 'Need AC repair or tune-up?' Pre-filled booking link included.
Real-Time Notifications
Get instant SMS: 'John (555-1234) wants AC repair.' Click to view and confirm booking.
Revenue Recovery Tracking
See exactly how many missed calls converted to bookings. Prove your ROI weekly.
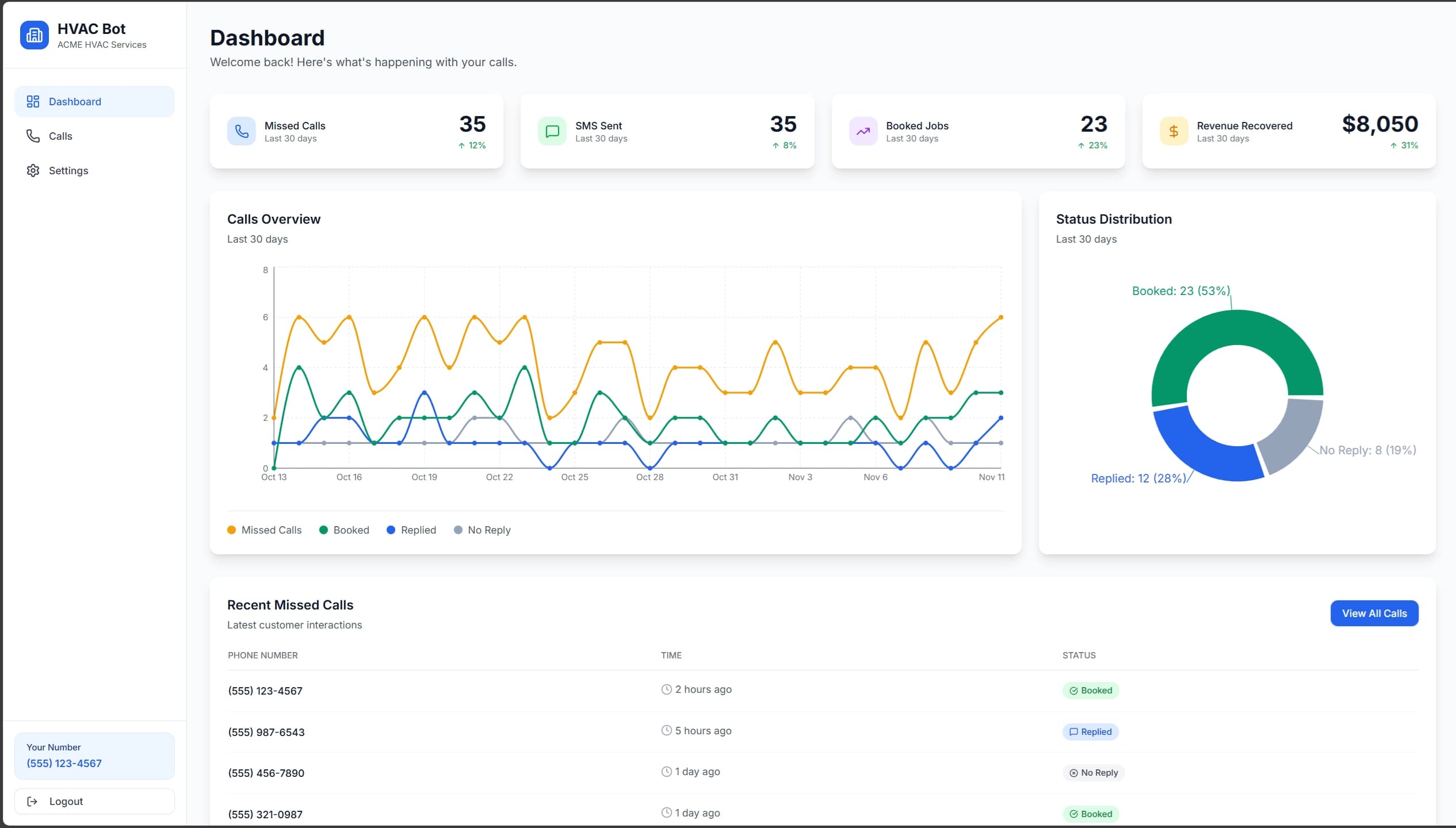
See It In Action
Explore the dashboard and see how easy it is to manage your missed calls

Get Your Number – Choose a local area code and go live in 5 minutes

Set Call Forwarding – Answered calls ring your phone, missed calls get auto-texted

Customize Auto-Reply – 'Emergency repair or tune-up?' sent automatically in 3 seconds

Track Revenue Recovery – See exactly how much money you're capturing: $8,050 this month

View Every Lead – Call back, text, or check booking details from one screen

Full Control – Manage your business details, SMS templates, and subscription in one place
Auto-rotating • Hover to pause
Everything You Need, Nothing You Don't
Built specifically for home service businesses. No bloat, no complexity—just results.
Auto SMS Follow-Up
Customizable text templates sent instantly when a call is missed. No manual intervention needed.
One-Click Booking
Include your Cal.com link or any booking system. Track conversions automatically.
Analytics Dashboard
Track missed calls, SMS responses, conversion rates, and estimated revenue recovered.
5-Minute Setup
Get your new business number, customize your SMS, set your job value. You're live in minutes.
Weekly Digest
Email reports showing recovered revenue: '12 missed → 8 booked = $3,200 recovered this week.'
Two-Way SMS Support
Customer replies are forwarded to you. Simple, direct communication without complexity.
How It Works
Three steps between you and more revenue
They Call, We Catch Them
You’re under an AC unit when the phone rings. We detect the missed call and text them instantly — “Emergency repair or tune-up?” with your booking link. Human tone. 3-second response.
They Book, You Get Paid
Customer clicks the link, picks a time slot, describes the problem. You get an SMS: "John (555-1234) booked AC repair for 2pm Thursday." Done.
Watch Your Revenue Grow
Every Monday: '27 missed → 18 booked = $3600 recovered this week.' See exactly how much money this tool made you. Track your 67% conversion rate in real-time.
The Result? More Money, Less Stress
Set up once in 5 minutes. Never touch it again. While you're fixing AC units, we're filling your calendar. 67% of missed calls turn into paying customers.
Home-service businesses miss about 27% of calls.
For a typical small HVAC shop that’s around 20–40 missed calls a month
worth $5K–$10K — or $60,000–$120,000 annually
Simple, Transparent Pricing
Join the waitlist now to lock in early access pricing
Save $480/year
Everything You Need
Full platform access. No limits. No tiers.
Join the waitlist to secure this rate before launch
Join the waitlist for early access💳 No credit card required • 🔒 Cancel anytime • ⚡ Launch in early 2026
Frequently Asked Questions
Everything you need to know about HVAC Bot
Still have questions?
Contact us hereStop Losing Money on Missed Calls
Convert missed calls into booked jobs — and revenue you’d normally lose.
Join the Waitlist
Be the first to turn missed calls into revenue
đź”’ Your data is secure. Cancel anytime. No credit card required.